
額定蒸發量
2-40t/h蒸汽壓力
1.25MPaNOx排放
<0 mg/m?
視頻簡介 VIDEO INTRODUCTIO
特點介紹 FEATURES INTRODUCTIO
工作原理 WORKING PRINCIPLE
電極相變鍋爐是5001拉斯維加斯獨創的一種在鍋爐內部實現相變換熱的電極鍋爐。它主要由電極筒、介質筒、換熱器以及控制裝置組成。三相電極固定在電極筒內,浸在具有一定電導率的熱媒水中,三相電極通電后直接加熱熱媒水,在電流的作用下,熱媒水被迅速加熱汽化變成熱媒蒸汽,蒸汽上升到換熱器管外,將熱量傳遞給換熱器管內的冷水,對外輸出蒸汽。而熱媒蒸汽凝結成水滴回到熱媒水中重新被加熱汽化,完成整個循環。在機組運行中,熱媒水封閉在筒體內不斷地汽化-冷凝-汽化往復循環,實現電能向熱能的轉換。
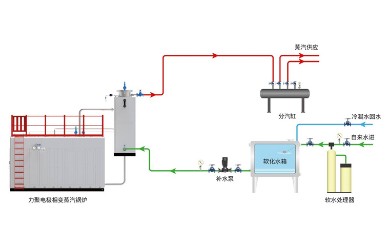
系統流程圖 SYSTEM FLOW CHART
Copyright ? 浙江5001拉斯維加斯熱能裝備股份有限公司 All Rights Reserved 浙ICP備11001410號-1 浙公網安備 33050202000387號
